本文内容可能随时间变动而失效,请以页面显示的更新时间为准。
若内容已不准确或资源失效,欢迎留言或联系站长反馈修正。
⚠️ 免责声明:
本文仅供学习与参考,观点仅代表作者个人意见,与本站无关。
如有侵权问题,请立即联系我们处理,谢谢理解与支持。
以下文档基于插件版本 2025121701 ,部分功能或流程可能有改动,精力有限,做不到改个功能就同步到文档中来。
插件推广返利系统已开启,VIP 身份一到手,最高 20% 返利直接安排,能提现,真金白银。
把你的邀请链接甩给新用户,对方注册 + 购买会员,提成自动到账,去用户中心查就完事了。
插件登录
使用你的IP:2345端口进入插件后台,默认的账号是 admin/123456
![图片[1]-小龙插件功能介绍-小龙资源网](https://stock-pub.oss-cn-shanghai.aliyuncs.com/wordpress/wp-content/uploads/2025/12/551a9dfaa7cf8325c33087b14b5cf60a-scaled.png?x-oss-process=style/wlwd)
首页
![图片[2]-小龙插件功能介绍-小龙资源网](https://stock-pub.oss-cn-shanghai.aliyuncs.com/wordpress/wp-content/uploads/2025/12/ade4d66e55943a11477ab9caaa14c727-scaled.png?x-oss-process=style/wlwd)
菜单栏
所有功能都会在此菜单中列出。
顶部工具栏
找不到的功能可以使用关键字或词在此处搜索,点击头像可修改密码。
底部状态栏
从左到右依次:插件版本标识(年月日+版本号,图中标识25年12月17日的第一个版本)、插件激活码、当前服务器IP、插件有效期、当前链接到插件的客户端数量。
顶部统计tab
今日活跃
同IP/mac玩家每日首次登录算一个活跃玩家。
线路统计
列出每个线路上玩家的数量
![图片[3]-小龙插件功能介绍-小龙资源网](https://stock-pub.oss-cn-shanghai.aliyuncs.com/wordpress/wp-content/uploads/2025/12/bd39a0cf53891e32ad1dfc3e201e455d.png?x-oss-process=style/wlwd)
快捷功能区
![图片[4]-小龙插件功能介绍-小龙资源网](https://stock-pub.oss-cn-shanghai.aliyuncs.com/wordpress/wp-content/uploads/2025/12/4e3f9cdb9689fe61071cbba87130ff26.png?x-oss-process=style/wlwd)
账号清理
对长时间未登陆的账号进行清理,减少数据库压力。清理账号时会同步清理该账号下的角色数据。
![图片[5]-小龙插件功能介绍-小龙资源网](https://stock-pub.oss-cn-shanghai.aliyuncs.com/wordpress/wp-content/uploads/2025/12/4a0ebd8b1037e54d25efa14dccbdeb2e.png?x-oss-process=style/wlwd)
维护模式
踢出所有玩家并开启维护模式,维护期间禁止玩家进入游戏。
全服公告
![图片[6]-小龙插件功能介绍-小龙资源网](https://stock-pub.oss-cn-shanghai.aliyuncs.com/wordpress/wp-content/uploads/2025/12/995b21ff5292bf8f250f06843a44e906.png?x-oss-process=style/wlwd)
全服聚合充值
元宝充值
![图片[7]-小龙插件功能介绍-小龙资源网](https://stock-pub.oss-cn-shanghai.aliyuncs.com/wordpress/wp-content/uploads/2025/12/88fda359f24c40e462c372acb6a5c18e.png?x-oss-process=style/wlwd)
角色属性充值
![图片[8]-小龙插件功能介绍-小龙资源网](https://stock-pub.oss-cn-shanghai.aliyuncs.com/wordpress/wp-content/uploads/2025/12/d89eb67fe223127a826b25e8e14412ba.png?x-oss-process=style/wlwd)
积分操作
用来给玩家充值/设置VIP积分,配合VIP系统使用,使用前请开启VIP系统。
时间点操作
用来给角色充值时间点,配合点卡服玩法使用,使用前请开启点卡服玩法。
全服游戏倍率
![图片[9]-小龙插件功能介绍-小龙资源网](https://stock-pub.oss-cn-shanghai.aliyuncs.com/wordpress/wp-content/uploads/2025/12/bc255d056f395607d0a17a401c61d1de.png?x-oss-process=style/wlwd)
关闭老君
![图片[10]-小龙插件功能介绍-小龙资源网](https://stock-pub.oss-cn-shanghai.aliyuncs.com/wordpress/wp-content/uploads/2025/12/f53c76207e629cb3670cd7bd68788e57.png?x-oss-process=style/wlwd)
清空背包
需要角色离线时使用,清空背包。
清空守护
需要角色离线时使用,清空守护。
清空娃娃
需要角色离线时使用,清空娃娃。
清空宠物
需要角色离线时使用,清空宠物。
角色转移
接收方准备一个空的账号即可。
![图片[11]-小龙插件功能介绍-小龙资源网](https://stock-pub.oss-cn-shanghai.aliyuncs.com/wordpress/wp-content/uploads/2025/12/0f4f674e3b48e5f8bcd4e0af1a5f8af9.png?x-oss-process=style/wlwd)
快捷方式
![图片[12]-小龙插件功能介绍-小龙资源网](https://stock-pub.oss-cn-shanghai.aliyuncs.com/wordpress/wp-content/uploads/2025/12/07eaef1e21981ebd079d598b20d4ca5a-scaled.png?x-oss-process=style/wlwd)
一些常用的功能可以添加到这里,不用每次都找半天找不到。
角色列表区域
![图片[13]-小龙插件功能介绍-小龙资源网](https://stock-pub.oss-cn-shanghai.aliyuncs.com/wordpress/wp-content/uploads/2025/12/bfa7231a919172fc900cd9099ea152e2-scaled.png?x-oss-process=style/wlwd)
角色属性
在这里可以对角色的任意属性进行修改
![图片[14]-小龙插件功能介绍-小龙资源网](https://stock-pub.oss-cn-shanghai.aliyuncs.com/wordpress/wp-content/uploads/2025/12/cc1d141d8da5b0c5d0467137cfdabce0.png?x-oss-process=style/wlwd)
宠物属性
在这里可以对角色宠物的任意属性进行修改
![图片[15]-小龙插件功能介绍-小龙资源网](https://stock-pub.oss-cn-shanghai.aliyuncs.com/wordpress/wp-content/uploads/2025/12/df6c4f016f9e511fa4d33e71709a3e0c.png?x-oss-process=style/wlwd)
操作区
充值
参考上面的全服充值,这里操作的是单个玩家。
快捷操作
![图片[16]-小龙插件功能介绍-小龙资源网](https://stock-pub.oss-cn-shanghai.aliyuncs.com/wordpress/wp-content/uploads/2025/12/d64a4fc814af7c8133321b8ddde268ea.png?x-oss-process=style/wlwd)
发货
- 在线发货
![图片[17]-小龙插件功能介绍-小龙资源网](https://stock-pub.oss-cn-shanghai.aliyuncs.com/wordpress/wp-content/uploads/2025/12/bba12c403b8313c6d07269b4e0c6eeb2.png?x-oss-process=style/wlwd)
- 离线发货
此页面有两个功能点,第一是发送离线道具,二是生成模版,生成的模版可以在上线带道具时自动携带,装备、宠物、法宝等。
![图片[18]-小龙插件功能介绍-小龙资源网](https://stock-pub.oss-cn-shanghai.aliyuncs.com/wordpress/wp-content/uploads/2025/12/27239fb13384eb97b424dbc3c2c70c41.png?x-oss-process=style/wlwd)
修改
![图片[19]-小龙插件功能介绍-小龙资源网](https://stock-pub.oss-cn-shanghai.aliyuncs.com/wordpress/wp-content/uploads/2025/12/836f564871001c75ab79661dd412db5d.png?x-oss-process=style/wlwd)
更多
![图片[20]-小龙插件功能介绍-小龙资源网](https://stock-pub.oss-cn-shanghai.aliyuncs.com/wordpress/wp-content/uploads/2025/12/157f157908727f8c891cca57903e5413.png?x-oss-process=style/wlwd)
系统监控
在线用户
插件后台被恶意登录时,可以在这里踢出已经登录的用户,这里如果发现有非本人的登录操作,即表示密码泄露了。
![图片[21]-小龙插件功能介绍-小龙资源网](https://stock-pub.oss-cn-shanghai.aliyuncs.com/wordpress/wp-content/uploads/2025/12/85cb0c6277e0969a897b5961f5fc6795-scaled.png?x-oss-process=style/wlwd)
缓存监控
插件的所有缓存都放在redis,确保玩法正常的前提是此中间件运行正常。
![图片[22]-小龙插件功能介绍-小龙资源网](https://stock-pub.oss-cn-shanghai.aliyuncs.com/wordpress/wp-content/uploads/2025/12/bac56a9d4cdff86de74f3663a90257ce-scaled.png?x-oss-process=style/wlwd)
缓存列表
列出插件存储所有数据的key,哪个功能异常的可以手动到这里把key给删了,然后重启插件。
![图片[23]-小龙插件功能介绍-小龙资源网](https://stock-pub.oss-cn-shanghai.aliyuncs.com/wordpress/wp-content/uploads/2025/12/c780cf6b8a939718566b52d9275faa53-scaled.png?x-oss-process=style/wlwd)
系统管理
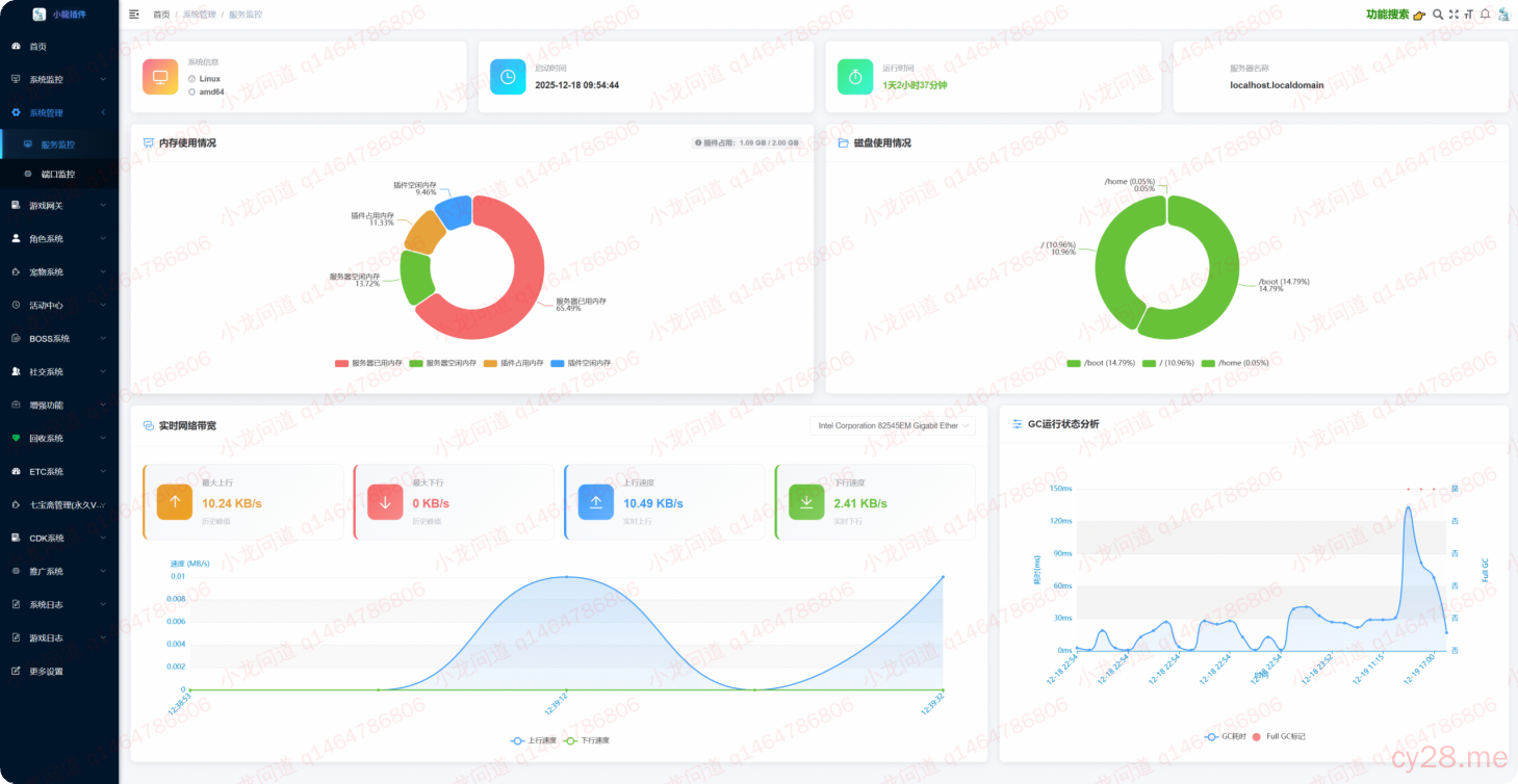
服务监控
重新设计的服务监控面板,一眼看到内存、磁盘、带宽、占用情况,并附加了近一天的gc统计图表,插件出现卡顿时可查询。
![图片[24]-小龙插件功能介绍-小龙资源网](https://stock-pub.oss-cn-shanghai.aliyuncs.com/wordpress/wp-content/uploads/2025/12/e16da24665bfb213fbdb9eb3cc0b328c-scaled.png?x-oss-process=style/wlwd)
端口监控
支持热修改插件安全验证端口,并实时监控端口运行状态,异常链接挂上来后立马就能查询到。
![图片[25]-小龙插件功能介绍-小龙资源网](https://stock-pub.oss-cn-shanghai.aliyuncs.com/wordpress/wp-content/uploads/2025/12/6882067ba569b5931c22e9394e5b7141-scaled.png?x-oss-process=style/wlwd)
游戏网关
插件自带网关与配套的登录器,你也可以使用自己的网关和登录器,这个不做限制。
网关配置
![图片[26]-小龙插件功能介绍-小龙资源网](https://stock-pub.oss-cn-shanghai.aliyuncs.com/wordpress/wp-content/uploads/2025/12/8950e6756f63f5f9bdd7b901a72b1a45-scaled.png?x-oss-process=style/wlwd)
注册记录
如果开启了QQ必须,QQ审核时,在这里审核QQ,未审核通过的QQ无法进入游戏
![图片[27]-小龙插件功能介绍-小龙资源网](https://stock-pub.oss-cn-shanghai.aliyuncs.com/wordpress/wp-content/uploads/2025/12/3e21c0b887c91646995cc844587fb5c2.png?x-oss-process=style/wlwd)
![图片[28]-小龙插件功能介绍-小龙资源网](https://stock-pub.oss-cn-shanghai.aliyuncs.com/wordpress/wp-content/uploads/2025/12/ff8b434189bf12127f7946c456636d9b.png?x-oss-process=style/wlwd)
![图片[29]-小龙插件功能介绍-小龙资源网](https://stock-pub.oss-cn-shanghai.aliyuncs.com/wordpress/wp-content/uploads/2025/12/98e5cfe2cb1b174d19a4afc7d054c06b-scaled.png?x-oss-process=style/wlwd)
解封申请
设备Mac被封禁时玩家填写了申请解封记录,则在这里解封。首页玩家列表找到mac也可以解封。
![图片[30]-小龙插件功能介绍-小龙资源网](https://stock-pub.oss-cn-shanghai.aliyuncs.com/wordpress/wp-content/uploads/2025/12/99f49ce63b9e54562f4d0a70885f9192.png?x-oss-process=style/wlwd)
![图片[31]-小龙插件功能介绍-小龙资源网](https://stock-pub.oss-cn-shanghai.aliyuncs.com/wordpress/wp-content/uploads/2025/12/4d3ec7f271d5a5a887f29198293afad6.png?x-oss-process=style/wlwd)
![图片[32]-小龙插件功能介绍-小龙资源网](https://stock-pub.oss-cn-shanghai.aliyuncs.com/wordpress/wp-content/uploads/2025/12/ee26182591c1cd0372471135e20aa687-scaled.png?x-oss-process=style/wlwd)
封禁IP
玩家在游戏内进行违规操作,比如刷心法、蹦服等操作时会自动拉黑。
![图片[33]-小龙插件功能介绍-小龙资源网](https://stock-pub.oss-cn-shanghai.aliyuncs.com/wordpress/wp-content/uploads/2025/12/6141eb51ae4c3b15f8c53c025743fc96-scaled.png?x-oss-process=style/wlwd)
在线商品
这里的商品可以用来在线发货,空投到背包,将礼包加入到在线商店后登录一次GM号即可同步过来。
同步过来的商品不止可以用在在线发货,还可以配置到随身商店、乱斗点商店、VIP积分商店使用。
![图片[34]-小龙插件功能介绍-小龙资源网](https://stock-pub.oss-cn-shanghai.aliyuncs.com/wordpress/wp-content/uploads/2025/12/71e635b8a954a06191e002ed17d72eef-scaled.png?x-oss-process=style/wlwd)
角色系统
T8内置坐标
玩家乘坐飞机时打开T8可以看到内置的坐标系统,可以将ETC中玩法常用的坐标配置进去,方便玩家飞行
![图片[35]-小龙插件功能介绍-小龙资源网](https://stock-pub.oss-cn-shanghai.aliyuncs.com/wordpress/wp-content/uploads/2025/12/4a4f7b968f68acf678c725738f44d116-scaled.png?x-oss-process=style/wlwd)
游戏助手
老版本很多功能放在了小助手里做活动入口,需要开启玩法后在小助手再次开启入口才能进入活动菜单。后续的新增的玩法将不会加在小助手,会自动附到NPC中去。
![图片[36]-小龙插件功能介绍-小龙资源网](https://stock-pub.oss-cn-shanghai.aliyuncs.com/wordpress/wp-content/uploads/2025/12/3696e7928cbbac6393ff7bf44935eea3-scaled.png?x-oss-process=style/wlwd)
试道奖励
![图片[37]-小龙插件功能介绍-小龙资源网](https://stock-pub.oss-cn-shanghai.aliyuncs.com/wordpress/wp-content/uploads/2025/12/6e0a779107515941e7861f260e6e290d-scaled.png?x-oss-process=style/wlwd)
技能禁用
![图片[38]-小龙插件功能介绍-小龙资源网](https://stock-pub.oss-cn-shanghai.aliyuncs.com/wordpress/wp-content/uploads/2025/12/4c02bd7b8d545c3e15c65257ff5b90df.png?x-oss-process=style/wlwd)
装扮系统
![图片[39]-小龙插件功能介绍-小龙资源网](https://stock-pub.oss-cn-shanghai.aliyuncs.com/wordpress/wp-content/uploads/2025/12/9bd3198dd0e6bd1478c63a27d90e855e-scaled.png?x-oss-process=style/wlwd)
天墉城装扮
![图片[40]-小龙插件功能介绍-小龙资源网](https://stock-pub.oss-cn-shanghai.aliyuncs.com/wordpress/wp-content/uploads/2025/12/74879710f84a60c991962c1b0f4f6b79.png?x-oss-process=style/wlwd)
战斗场景动画
![图片[41]-小龙插件功能介绍-小龙资源网](https://stock-pub.oss-cn-shanghai.aliyuncs.com/wordpress/wp-content/uploads/2025/12/66145139c675dad08c391931c016e819.png?x-oss-process=style/wlwd)
NPC装扮
![图片[42]-小龙插件功能介绍-小龙资源网](https://stock-pub.oss-cn-shanghai.aliyuncs.com/wordpress/wp-content/uploads/2025/12/00ff03b72be1a66452fea0974b7b377c.png?x-oss-process=style/wlwd)
飞行坐骑
TODO
坐姿配置
TODO
VIP系统
![图片[43]-小龙插件功能介绍-小龙资源网](https://stock-pub.oss-cn-shanghai.aliyuncs.com/wordpress/wp-content/uploads/2025/12/ffdaca8b9049d7a6eeb0e7d8b8f82fcc-scaled.png?x-oss-process=style/wlwd)
道行限制
支持低调高,高调低。
![图片[44]-小龙插件功能介绍-小龙资源网](https://stock-pub.oss-cn-shanghai.aliyuncs.com/wordpress/wp-content/uploads/2025/12/ab8257f78d70c87a08b4563f4af56adc.png?x-oss-process=style/wlwd)
宠物系统
宠物同源
![图片[45]-小龙插件功能介绍-小龙资源网](https://stock-pub.oss-cn-shanghai.aliyuncs.com/wordpress/wp-content/uploads/2025/12/5e7ecd13cd385f09d9faf7a641e2c61a-scaled.png?x-oss-process=style/wlwd)
宠物死绑
![图片[46]-小龙插件功能介绍-小龙资源网](https://stock-pub.oss-cn-shanghai.aliyuncs.com/wordpress/wp-content/uploads/2025/12/0513890bc76b97e640c44ab2bad66131-scaled.png?x-oss-process=style/wlwd)
宠物进阶
![图片[47]-小龙插件功能介绍-小龙资源网](https://stock-pub.oss-cn-shanghai.aliyuncs.com/wordpress/wp-content/uploads/2025/12/94988f661dd8f7a090b5a94106308663-scaled.png?x-oss-process=style/wlwd)
宠物飞升
娃娃进阶
![图片[48]-小龙插件功能介绍-小龙资源网](https://stock-pub.oss-cn-shanghai.aliyuncs.com/wordpress/wp-content/uploads/2025/12/68119235b0c037529ff84098fea7881e-scaled.png?x-oss-process=style/wlwd)
娃娃亲密限制
与人物道行限制一样的玩法,实时检测生效,娃娃的亲密显示需要进入战斗后刷新。
![图片[49]-小龙插件功能介绍-小龙资源网](https://stock-pub.oss-cn-shanghai.aliyuncs.com/wordpress/wp-content/uploads/2025/12/3af1790a9d069080aa5277d4823dc51c-scaled.png?x-oss-process=style/wlwd)
坐骑进阶
![图片[50]-小龙插件功能介绍-小龙资源网](https://stock-pub.oss-cn-shanghai.aliyuncs.com/wordpress/wp-content/uploads/2025/12/21cc76ef207566367ab2bc0a3e54b6b2-scaled.png?x-oss-process=style/wlwd)
超级强化
![图片[51]-小龙插件功能介绍-小龙资源网](https://stock-pub.oss-cn-shanghai.aliyuncs.com/wordpress/wp-content/uploads/2025/12/cd99d995363483f38e2b8eae76b25545-scaled.png?x-oss-process=style/wlwd)
超级幻化
![图片[52]-小龙插件功能介绍-小龙资源网](https://stock-pub.oss-cn-shanghai.aliyuncs.com/wordpress/wp-content/uploads/2025/12/818ef6252696446d76c3c814d452e279-scaled.png?x-oss-process=style/wlwd)
活动中心
签到活动
![图片[53]-小龙插件功能介绍-小龙资源网](https://stock-pub.oss-cn-shanghai.aliyuncs.com/wordpress/wp-content/uploads/2025/12/3a17978f91a5f95fb2f9345ea4dfeb39-scaled.png?x-oss-process=style/wlwd)
重置首饰
可以重置首饰的转换次数
![图片[54]-小龙插件功能介绍-小龙资源网](https://stock-pub.oss-cn-shanghai.aliyuncs.com/wordpress/wp-content/uploads/2025/12/f5b69bd57f039db7a714d0a73d89ff30.png?x-oss-process=style/wlwd)
圈圈乐
![图片[55]-小龙插件功能介绍-小龙资源网](https://stock-pub.oss-cn-shanghai.aliyuncs.com/wordpress/wp-content/uploads/2025/12/c1b2e1c5618e04c68d980ac92d9bdc33-scaled.png?x-oss-process=style/wlwd)
活跃值奖励
![图片[56]-小龙插件功能介绍-小龙资源网](https://stock-pub.oss-cn-shanghai.aliyuncs.com/wordpress/wp-content/uploads/2025/12/93e7356d2b66fc9d25745909139ba257-scaled.png?x-oss-process=style/wlwd)
南极抽奖
![图片[57]-小龙插件功能介绍-小龙资源网](https://stock-pub.oss-cn-shanghai.aliyuncs.com/wordpress/wp-content/uploads/2025/12/676f027c44a0657baedd9ff4241f5f68-scaled.png?x-oss-process=style/wlwd)
幸运大使
![图片[58]-小龙插件功能介绍-小龙资源网](https://stock-pub.oss-cn-shanghai.aliyuncs.com/wordpress/wp-content/uploads/2025/12/0ef9f260c6c02c23fe6a4938cc38271f-scaled.png?x-oss-process=style/wlwd)
成就奖励
![图片[59]-小龙插件功能介绍-小龙资源网](https://stock-pub.oss-cn-shanghai.aliyuncs.com/wordpress/wp-content/uploads/2025/05/43e034592e57278c1ab759e0c073ed41-scaled.png?x-oss-process=style/wlwd)
燃眉之急
![图片[60]-小龙插件功能介绍-小龙资源网](https://stock-pub.oss-cn-shanghai.aliyuncs.com/wordpress/wp-content/uploads/2025/05/15fa828c47cbb55b9be17595f6cd5f8a-scaled.png?x-oss-process=style/wlwd)
草率了,ETC里没有这些道具,演示失败,大概就这意思,凑合看吧
等级奖励
![图片[61]-小龙插件功能介绍-小龙资源网](https://stock-pub.oss-cn-shanghai.aliyuncs.com/wordpress/wp-content/uploads/2025/05/01b211f842d6a9799a13dcee74ecf028-scaled.png?x-oss-process=style/wlwd)
道行奖励
![图片[62]-小龙插件功能介绍-小龙资源网](https://stock-pub.oss-cn-shanghai.aliyuncs.com/wordpress/wp-content/uploads/2025/05/c7c2929252306342d47ba13b6140cb3e-scaled.png?x-oss-process=style/wlwd)
折花送佳人
![图片[63]-小龙插件功能介绍-小龙资源网](https://stock-pub.oss-cn-shanghai.aliyuncs.com/wordpress/wp-content/uploads/2025/05/f5ce3f947e04703fdd46d89d8f38d783-scaled.png?x-oss-process=style/wlwd)
私募基金
![图片[64]-小龙插件功能介绍-小龙资源网](https://stock-pub.oss-cn-shanghai.aliyuncs.com/wordpress/wp-content/uploads/2025/05/da6c94590735059e6ff2c1781a672b4b-scaled.png?x-oss-process=style/wlwd)
铁血征服者
![图片[65]-小龙插件功能介绍-小龙资源网](https://stock-pub.oss-cn-shanghai.aliyuncs.com/wordpress/wp-content/uploads/2025/05/360a8a7c71d71fb3273adb04e4a57409-scaled.png?x-oss-process=style/wlwd)
泡点奖励
![图片[66]-小龙插件功能介绍-小龙资源网](https://stock-pub.oss-cn-shanghai.aliyuncs.com/wordpress/wp-content/uploads/2025/05/c2fb9fc61932c4e1f37e4034c0d738b6-scaled.png?x-oss-process=style/wlwd)
离线奖励
![图片[67]-小龙插件功能介绍-小龙资源网](https://stock-pub.oss-cn-shanghai.aliyuncs.com/wordpress/wp-content/uploads/2025/05/614a07388c2c897db2703bf5c8decf80-scaled.png?x-oss-process=style/wlwd)
神秘商人
![图片[68]-小龙插件功能介绍-小龙资源网](https://stock-pub.oss-cn-shanghai.aliyuncs.com/wordpress/wp-content/uploads/2025/05/88b5bc831e1f4a9483d89f056213f127-scaled.png?x-oss-process=style/wlwd)
充值大派送
![图片[69]-小龙插件功能介绍-小龙资源网](https://stock-pub.oss-cn-shanghai.aliyuncs.com/wordpress/wp-content/uploads/2025/05/9f883ae441f884a9f1e47e0cd4ba4621-scaled.png?x-oss-process=style/wlwd)
称号福利系统
![图片[70]-小龙插件功能介绍-小龙资源网](https://stock-pub.oss-cn-shanghai.aliyuncs.com/wordpress/wp-content/uploads/2025/05/c0a5b97a6f7879697b4c7ecbf55cf26a-scaled.png?x-oss-process=style/wlwd)
熔炼仙丹
![图片[71]-小龙插件功能介绍-小龙资源网](https://stock-pub.oss-cn-shanghai.aliyuncs.com/wordpress/wp-content/uploads/2025/05/188b30923755ecb68a0241c8861168f9-scaled.png?x-oss-process=style/wlwd)
Boss系统
Boss奖励配置
![图片[72]-小龙插件功能介绍-小龙资源网](https://stock-pub.oss-cn-shanghai.aliyuncs.com/wordpress/wp-content/uploads/2025/05/fa973a210c8742b1542778c1e848402d-scaled.png?x-oss-process=style/wlwd)
Boss消耗配置
![图片[73]-小龙插件功能介绍-小龙资源网](https://stock-pub.oss-cn-shanghai.aliyuncs.com/wordpress/wp-content/uploads/2025/05/32cd4e82408d96acb57d2c0049cf057c-scaled.png?x-oss-process=style/wlwd)
玉清噬魔神奖励设置
![图片[74]-小龙插件功能介绍-小龙资源网](https://stock-pub.oss-cn-shanghai.aliyuncs.com/wordpress/wp-content/uploads/2025/05/32cd4e82408d96acb57d2c0049cf057c-1-scaled.png?x-oss-process=style/wlwd)
自定义怪物名称
![图片[75]-小龙插件功能介绍-小龙资源网](https://stock-pub.oss-cn-shanghai.aliyuncs.com/wordpress/wp-content/uploads/2025/05/893af7ed075e24a266c0e6680b7bc145-scaled.png?x-oss-process=style/wlwd)
![图片[76]-小龙插件功能介绍-小龙资源网](https://stock-pub.oss-cn-shanghai.aliyuncs.com/wordpress/wp-content/uploads/2025/05/337b310e2d399241a25650447a26361d.png?x-oss-process=style/wlwd)
社交系统
万人群聊
![图片[77]-小龙插件功能介绍-小龙资源网](https://stock-pub.oss-cn-shanghai.aliyuncs.com/wordpress/wp-content/uploads/2025/05/773ddd6daae1c65ae8f493ddf6599a25-scaled.png?x-oss-process=style/wlwd)
帮派管理
![图片[78]-小龙插件功能介绍-小龙资源网](https://stock-pub.oss-cn-shanghai.aliyuncs.com/wordpress/wp-content/uploads/2025/05/513b7339ebb6f8f1c9d8390cea6d46fc-scaled.png?x-oss-process=style/wlwd)
名人堂玩法
![图片[79]-小龙插件功能介绍-小龙资源网](https://stock-pub.oss-cn-shanghai.aliyuncs.com/wordpress/wp-content/uploads/2025/05/520f15e932ad6c13904f08d0f80691f2-scaled.png?x-oss-process=style/wlwd)
喊话系统
![图片[80]-小龙插件功能介绍-小龙资源网](https://stock-pub.oss-cn-shanghai.aliyuncs.com/wordpress/wp-content/uploads/2025/05/7f42db468b6dbd51b471204a77b6231a-scaled.png?x-oss-process=style/wlwd)
QQ信息
商城限购
![图片[81]-小龙插件功能介绍-小龙资源网](https://stock-pub.oss-cn-shanghai.aliyuncs.com/wordpress/wp-content/uploads/2025/05/795349404883b38b4c8bb8b3eda38f5d-scaled.png?x-oss-process=style/wlwd)
增强功能
假人系统
![图片[82]-小龙插件功能介绍-小龙资源网](https://stock-pub.oss-cn-shanghai.aliyuncs.com/wordpress/wp-content/uploads/2025/05/051d933193fcbd9d83d83531aa6d76cd-scaled.png?x-oss-process=style/wlwd)
淬炼系统
![图片[83]-小龙插件功能介绍-小龙资源网](https://stock-pub.oss-cn-shanghai.aliyuncs.com/wordpress/wp-content/uploads/2025/05/00033da7211284c4f145dc6f4a94a02e-scaled.png?x-oss-process=style/wlwd)
防御系统
![图片[84]-小龙插件功能介绍-小龙资源网](https://stock-pub.oss-cn-shanghai.aliyuncs.com/wordpress/wp-content/uploads/2025/05/ab31e4dcddff93acefbe9ee368788730-scaled.png?x-oss-process=style/wlwd)
附魔系统
![图片[85]-小龙插件功能介绍-小龙资源网](https://stock-pub.oss-cn-shanghai.aliyuncs.com/wordpress/wp-content/uploads/2025/05/4d24b20ca50f8a91d659a36f9e6aba32-scaled.png?x-oss-process=style/wlwd)
游戏任务DIY
![图片[86]-小龙插件功能介绍-小龙资源网](https://stock-pub.oss-cn-shanghai.aliyuncs.com/wordpress/wp-content/uploads/2025/05/55e1a0930d045c6d2283ee21558cf1fc-scaled.png?x-oss-process=style/wlwd)
特殊地图限制
![图片[87]-小龙插件功能介绍-小龙资源网](https://stock-pub.oss-cn-shanghai.aliyuncs.com/wordpress/wp-content/uploads/2025/05/35ad00b2f4977846b0a25ac9e1c85b9a-scaled.png?x-oss-process=style/wlwd)
全民乱斗
![图片[88]-小龙插件功能介绍-小龙资源网](https://stock-pub.oss-cn-shanghai.aliyuncs.com/wordpress/wp-content/uploads/2025/05/98e9ddb6d4fb14ed3919d54953d6a5d0-scaled.png?x-oss-process=style/wlwd)
盲盒系统
![图片[89]-小龙插件功能介绍-小龙资源网](https://stock-pub.oss-cn-shanghai.aliyuncs.com/wordpress/wp-content/uploads/2025/05/5015ecbcce9dab56c34d9aff6431a1ea-scaled.png?x-oss-process=style/wlwd)
金币保险箱
![图片[90]-小龙插件功能介绍-小龙资源网](https://stock-pub.oss-cn-shanghai.aliyuncs.com/wordpress/wp-content/uploads/2025/05/6b8bd18957ee363f8777a4d24b464cd5-scaled.png?x-oss-process=style/wlwd)
线路DIY
![图片[91]-小龙插件功能介绍-小龙资源网](https://stock-pub.oss-cn-shanghai.aliyuncs.com/wordpress/wp-content/uploads/2025/05/3417211ae5888e1ca4a0863643bdd9a4-scaled.png?x-oss-process=style/wlwd)
回收系统
回收配置
![图片[92]-小龙插件功能介绍-小龙资源网](https://stock-pub.oss-cn-shanghai.aliyuncs.com/wordpress/wp-content/uploads/2025/05/3022b7b25336aaa1227eeb44751cc21d-scaled.png?x-oss-process=style/wlwd)
回收日志
![图片[93]-小龙插件功能介绍-小龙资源网](https://stock-pub.oss-cn-shanghai.aliyuncs.com/wordpress/wp-content/uploads/2025/05/f80553e233c608ad5e32c7b3e7f8fec5-scaled.png?x-oss-process=style/wlwd)
ETC系统
etc系统可以免除下载、解压、打包、上传的步骤,在服务端直接完成etc修改,并重启线路。
ETC修改
一键修改
![图片[94]-小龙插件功能介绍-小龙资源网](https://stock-pub.oss-cn-shanghai.aliyuncs.com/wordpress/wp-content/uploads/2025/05/588c49b4f1a9caeeba139733b0a1b78b.png?x-oss-process=style/wlwd)
礼包系统
![图片[95]-小龙插件功能介绍-小龙资源网](https://stock-pub.oss-cn-shanghai.aliyuncs.com/wordpress/wp-content/uploads/2025/05/bfd94a46aa44ef20589a5569c82802c9-scaled.png?x-oss-process=style/wlwd)
文件替换
![图片[96]-小龙插件功能介绍-小龙资源网](https://stock-pub.oss-cn-shanghai.aliyuncs.com/wordpress/wp-content/uploads/2025/05/99f69e8303ea351743151f0080b82b5c.png?x-oss-process=style/wlwd)
发货字典配置
![图片[97]-小龙插件功能介绍-小龙资源网](https://stock-pub.oss-cn-shanghai.aliyuncs.com/wordpress/wp-content/uploads/2025/05/176278e38c333397ffae82602d7c104b.png?x-oss-process=style/wlwd)
手动修改gs
![图片[98]-小龙插件功能介绍-小龙资源网](https://stock-pub.oss-cn-shanghai.aliyuncs.com/wordpress/wp-content/uploads/2025/05/9f9a490328a58bc48ecaa3a41d8ffe11.png?x-oss-process=style/wlwd)
![图片[99]-小龙插件功能介绍-小龙资源网](https://stock-pub.oss-cn-shanghai.aliyuncs.com/wordpress/wp-content/uploads/2025/05/96e456a57183dbda80741dd4285f851e-scaled.png?x-oss-process=style/wlwd)
ETC文件字典配置
![图片[100]-小龙插件功能介绍-小龙资源网](https://stock-pub.oss-cn-shanghai.aliyuncs.com/wordpress/wp-content/uploads/2025/05/590cebb528999c65a19af648d148a4f8-scaled.png?x-oss-process=style/wlwd)
七宝斋管理
奇宝斋配置
![图片[101]-小龙插件功能介绍-小龙资源网](https://stock-pub.oss-cn-shanghai.aliyuncs.com/wordpress/wp-content/uploads/2025/05/1ee9d59a39a576dd5f88d29977709f09.png?x-oss-process=style/wlwd)
商品管理
订单管理
CDK系统
CDK管理
![图片[102]-小龙插件功能介绍-小龙资源网](https://stock-pub.oss-cn-shanghai.aliyuncs.com/wordpress/wp-content/uploads/2025/05/f8d1fd254cb3efe956c94aa9eeff8e4b-scaled.png?x-oss-process=style/wlwd)
![图片[103]-小龙插件功能介绍-小龙资源网](https://stock-pub.oss-cn-shanghai.aliyuncs.com/wordpress/wp-content/uploads/2025/05/a0c0752269d2e0cef1c06a0ef5077004.png?x-oss-process=style/wlwd)
使用记录
![图片[104]-小龙插件功能介绍-小龙资源网](https://stock-pub.oss-cn-shanghai.aliyuncs.com/wordpress/wp-content/uploads/2025/05/e9a74158f77873e1b375402eed712370-scaled.png?x-oss-process=style/wlwd)
推广系统
推广奖励配置
支持同IP、同Mac、玩家距离进行限制。
![图片[105]-小龙插件功能介绍-小龙资源网](https://stock-pub.oss-cn-shanghai.aliyuncs.com/wordpress/wp-content/uploads/2025/05/e1d5a914b73c07f94466ce71a397bd74-scaled.png?x-oss-process=style/wlwd)
推广记录
![图片[106]-小龙插件功能介绍-小龙资源网](https://stock-pub.oss-cn-shanghai.aliyuncs.com/wordpress/wp-content/uploads/2025/05/107c2aa09b1719c3ad2fd333dad1b23b-scaled.png?x-oss-process=style/wlwd)
系统日志
操作日志
插件后台的操作记录
![图片[107]-小龙插件功能介绍-小龙资源网](https://stock-pub.oss-cn-shanghai.aliyuncs.com/wordpress/wp-content/uploads/2025/05/5d3092cf400b9047a727609867b5c3a5-scaled.png?x-oss-process=style/wlwd)
登录日志
插件后台的登录记录
![图片[108]-小龙插件功能介绍-小龙资源网](https://stock-pub.oss-cn-shanghai.aliyuncs.com/wordpress/wp-content/uploads/2025/05/95078ee3c71556e91b44eb3e41206ab8-scaled.png?x-oss-process=style/wlwd)
插件日志
插件运行日志,包含错误记录与部分特殊的日志以及工具箱日志
![图片[109]-小龙插件功能介绍-小龙资源网](https://stock-pub.oss-cn-shanghai.aliyuncs.com/wordpress/wp-content/uploads/2025/05/b2c99c0797d11372ce7c139f2352185c-scaled.png?x-oss-process=style/wlwd)
游戏日志
发言日志
游戏内玩家的私聊记录
![图片[110]-小龙插件功能介绍-小龙资源网](https://stock-pub.oss-cn-shanghai.aliyuncs.com/wordpress/wp-content/uploads/2025/05/f4b7ca2087c902d7da077a6412e0a2c5-scaled.png?x-oss-process=style/wlwd)
消费日志
游戏内玩家的
![图片[111]-小龙插件功能介绍-小龙资源网](https://stock-pub.oss-cn-shanghai.aliyuncs.com/wordpress/wp-content/uploads/2025/05/23b2045b2c085ce25f2aa83092a1a325-scaled.png?x-oss-process=style/wlwd)
角色日志
游戏内角色的详细日志
![图片[112]-小龙插件功能介绍-小龙资源网](https://stock-pub.oss-cn-shanghai.aliyuncs.com/wordpress/wp-content/uploads/2025/05/d158f1cfc1ddf8807ed1b2075764e51e-scaled.png?x-oss-process=style/wlwd)
交易日志
玩家道具转移记录
![图片[113]-小龙插件功能介绍-小龙资源网](https://stock-pub.oss-cn-shanghai.aliyuncs.com/wordpress/wp-content/uploads/2025/05/d2fdbabc9186b8aed815e6da5cc1a0c8-scaled.png?x-oss-process=style/wlwd)
更多设置
快捷设置
![图片[114]-小龙插件功能介绍-小龙资源网](https://stock-pub.oss-cn-shanghai.aliyuncs.com/wordpress/wp-content/uploads/2025/05/11555cf90bd3669b2a7e1c6cceeb6389-scaled.png?x-oss-process=style/wlwd)
登录器配置
![图片[115]-小龙插件功能介绍-小龙资源网](https://stock-pub.oss-cn-shanghai.aliyuncs.com/wordpress/wp-content/uploads/2025/05/7e6dab905110415efa82bab88124afa4-scaled.png?x-oss-process=style/wlwd)
![图片[116]-小龙插件功能介绍-小龙资源网](https://stock-pub.oss-cn-shanghai.aliyuncs.com/wordpress/wp-content/uploads/2025/05/063a00509f9f4341b44ea59ef0153c86.png?x-oss-process=style/wlwd)
套盾与GM配置
![图片[117]-小龙插件功能介绍-小龙资源网](https://stock-pub.oss-cn-shanghai.aliyuncs.com/wordpress/wp-content/uploads/2025/05/3c5836c2b5858a79447bb8c352b54ba9-scaled.png?x-oss-process=style/wlwd)
在线发货
![图片[118]-小龙插件功能介绍-小龙资源网](https://stock-pub.oss-cn-shanghai.aliyuncs.com/wordpress/wp-content/uploads/2025/05/a8e366f41a432dd15583f617fd6a7a40-scaled.png?x-oss-process=style/wlwd)
战斗相关
![图片[119]-小龙插件功能介绍-小龙资源网](https://stock-pub.oss-cn-shanghai.aliyuncs.com/wordpress/wp-content/uploads/2025/05/0ed522c6546454bb68c57341debc73ad-scaled.png?x-oss-process=style/wlwd)
能看到这里算你牛逼






暂无评论内容